VOCs废气治理的10种路径与87张工艺全景图

VOCs组分复杂、工况多变,选错工艺就是浪费钱。
本文梳理焚烧、吸附、冷凝等10种主流技术路线的适用边界与优缺点。
并附87张核心工艺流程图——从RTO到生物滤池,从转轮浓缩到催化氧化。一张图看懂一种方案,技术人员可收藏备查,项目选型不再踩坑。
目录
一、废气治理主流技术路线
“加药喷淋塔”工艺
生物滴滤法
UV紫外法
吸附法
吸收法
冷凝法
分离法
催化燃烧法
多相催化氧化技术
等离子体技术
二、87种废气处理工艺流程图
煤气处理工艺流程图
酸性废气处理
活性焦烟气脱硫技术工艺流程
电厂脱硫工艺
石灰石-石膏法处理含硫废气
双碱法脱硫工艺
氧化镁法脱硫工艺
间接石灰石-石膏法
柠檬吸收法脱硫
新型垃圾焚烧双尾气处理系统
双碱法烟气脱硫工艺流程图
湿式氧化镁脱硫系统-烟气脱硫技术
烟气循环流化床法
生物法处理有机废气
回收与生铁公司烧结机旋转喷雾干燥
旋转RTO法处理高浓度有机废气
废气焚烧处理工艺
危险废气无害化处理工艺
生物滤床处理污水挥发废气
垃圾焚烧发电工艺流程图
发电锅炉工艺
医疗废弃物焚烧
城市废弃物热解气化装置
废弃物焚化余热回收锅炉
多晶硅尾气干法分离回收工艺流程图
锅炉废气治理工艺流程图
油气回收工艺流程示意图
柴油发电机尾气处理工程技术
多效生物床废气治理工艺
WQ YCR有机废气催化燃烧工艺
JMR-1740 催化燃烧装置CO的去除
定型机废气二级静电处理流程
硫化氢废气除去工艺
锅炉废气处理双碱法工艺
等离子喷淋塔废气处理工艺
脱硫脱销工艺
喷漆废气处理工艺
半干法脱硫工艺
SCR烟气脱硝工艺
臭氧脱硝工艺
SCNR喷氨脱硝工艺
吸附法处理酸性气体工艺
QBF处理VOC废气
膜分离技术处理VOC废气
含苯废气处理工艺流程
活性炭吸附法处理废气
某制药厂除臭工艺流程图
热氧化法焚烧废气
活性炭处理油气工艺
生物滤池处理恶臭气体
半干半湿法脱硫工艺
三相多介质催化氧化废气处理技术工艺流程图
光强氧破坏法处理废气
氯乙烯废气处理工艺
含氟废气处理工艺
涂布行业废气处理
生物法处理有机废气
分子筛转轮吸脱附工艺
氧化镁法脱硫工艺流程图
烘干废气处理流程
不含尘的有机废气处理
石灰浆中和+活性炭喷入 袋式除尘器的组合工艺
床式RTO处理高浓度有机废气
催化氧化炉处理中高浓度有机废气
多效生物床有机废气治理技术
沸石转轮吸附浓缩+RTO蓄热焚烧流程图
分子筛-RTO法 处理涂装废气
钙-钠双碱法脱硫工艺流程图
沸石转轮 蓄热式燃烧技术工艺流程
生物填料塔处理水溶性废气
湿式氨法烟气脱硫工艺
吸附回收法 处理化纤废气
污泥干燥处理系统
石灰石-石膏法工艺流程图
工业废气处理除臭方法之植物喷洒液除臭法
塑胶废气治理工程工艺流程图
涂装烘干废气处理工艺
液体吸收塔废气处理设备工艺流程
臭气净化工艺流程框图
燃煤锅/电厂炉双碱法脱硫工艺
有机废气催化燃烧处理技术工艺流程图
生物制药行业废气治理工艺流程框图
沉降、冷却工艺处理生产废气
吸附浓缩-冷凝回收法处理中低浓度废气流程图
湿法脱硫工艺流程图
水浴清洗加活性炭吸附工艺流程图
吸附浓缩催化燃烧废气处理工艺
一、废气治理10种主流技术路线
VOCs成分复杂,选对技术是关键。本文梳理焚烧、吸附、冷凝等10种主流路线,解析各自适用边界与优缺点,助你快速精准匹配治理方案。
1.“加药喷淋塔”工艺
适宜用于处理酸碱废气。

2.生物滴滤法
将废气经过去尘增湿或降温等预处理工艺后,从滤床底部由下向上穿过由滤料组成的滤床,废气由气相转移至水—微生物混和相,通过固着于滤料上的微生物代谢作用而被分解掉。

3.UV紫外法
UV紫外法是利用特制的高能高臭氧UV紫外线光束照射废气,改变废气的分子结构,使有机或无机高分子废气化合物分子链在高能紫外线光束照射下,降解转化成低分子化合物的方法。
该工艺废气处理设备的优点是占地面积小,运行成本较低,设备投资较低。

5.吸收法
吸收法是指废气和洗涤液接触将VOCs从废气中移走,之后再用化学药剂将VOCs中和、氧化或由其他化学反应破坏。该方法适合处理高水溶性有机废气VOCs。
用吸收法净化气态污染物,不仅能减少或消除气态污染物向大气排放,而且还能将污染物转化为有用的产品。
6.冷凝法
冷凝法是将废气降温至将废弃降温至VOCs成分之露点以下,使之凝结为液态后加以回收之方法。该方法适合处理浓度高且成分相对单一的有机废气VOCs。
冷凝法在理论上可达到很高的净化程度,但是当其浓度低于较低时,需采取深度冷冻,这将使运行成本大大提高。通常在VOCs的处理中,冷凝可作为焚化、洗涤、吸附等的前置处理步骤。

7.分离法
膜分离法是一种新型处理技术,根据有机物的渗透性的不同,选择特定的膜即可对有机物进行分离。该方法适合处理高浓度有机废气VOCs。

8.催化燃烧法
催化燃烧作用原理是:在催化剂的作用下,有机废气中的碳氢化合物在温度较低的条件下迅速氧化成水和二氧化碳。以此达到治理废气的目的。
催化燃烧法适用范围广,是目前国内较为先进的一种VOCs治理技术,可以处理大部分有机废气。
9.多相催化氧化技术
多相催化氧化技术通过高能紫外线激发催化剂产生的超强氧化活性自由基,将污染物质彻底分解氧化生成无害物质,如水和二氧化碳等。
该技术集合UV光量子光解、紫外光催化氧化以及高级氧化剂于一体,提高了处理有机物的效率,治理效率更高。
这种技术是多种技术的有机结合体,应用范围广,设备占地面积较小,安全性能较高,可在常温常压下进行反应,运行成本低廉。

10.生物滴滤法
电晕放电的低温等离子体放电过程中,等离子体内部产生富含极高化学活性的粒子,如电子、离子、自由基和激发态分子等。废气中的污染物质与这些具有较高能量的活性基团发生反应,最终转化为CO2和H2O等物质,从而达到净化废气的目的。
适用范围:适用范围广,净化效率高,尤其适用于其它方法难以处理的多组分恶臭气体,如化工,医药,脱白除湿等行业。
优点:1.电子能量高,几乎可以和所有恶臭气体发生反应。2.进气要求广谱,工艺链短。3.操作方便,即开即用。运行成本低。
二、废气处理87种工艺流程图
1.煤气处理工艺流程图

2.酸性废气处理

3.活性焦烟气脱硫技术工艺流程

4.电厂脱硫工艺

5.石灰石-石膏法处理含硫废气

6.双碱法脱硫工艺

7.氧化镁法脱硫工艺

8.间接石灰石-石膏法

9.柠檬吸收法脱硫

10.新型垃圾焚烧双尾气处理系统

11.双碱法烟气脱硫工艺流程图

12.湿式氧化镁脱硫系统-烟气脱硫技术

13.烟气循环流化床法

14.生物法处理有机废气

15.回收与生铁公司烧结机旋转喷雾干燥

16.旋转RTO法处理高浓度有机废气

17.废气焚烧处理工艺

18.危险废气无害化处理工艺

19.生物滤床处理污水挥发废气

20.垃圾焚烧发电工艺流程图

21.发电锅炉工艺

22.医疗废弃物焚烧

23.城市废弃物热解气化装置

24.废弃物焚化余热回收锅炉

25.多晶硅尾气干法分离回收工艺流程图

26.锅炉废气治理工艺流程图

27.油气回收工艺流程示意图

28.柴油发电机尾气处理工程技术

29.多效生物床废气治理工艺

30.WQ YCR有机废气催化燃烧工艺

31.JMR-1740 催化燃烧装置CO的去除

32.定型机废气二级静电处理流程

33.硫化氢废气除去工艺

34.锅炉废气处理双碱法工艺

35.等离子喷淋塔废气处理工艺

36.定型机废气二级静电处理流程

37.喷漆废气处理工艺

38.半干法脱硫工艺

39.SCR烟气脱硝工艺

40.臭氧脱硝工艺

41.SCNR喷氨脱硝工艺

42.吸附法处理酸性气体工艺

43.QBF处理VOC废气

44.膜分离技术处理VOC废气

45.含苯废气处理工艺流程

46.活性炭吸附法处理废气

47.某制药厂除臭工艺流程图

48.热氧化法焚烧废气

49.活性炭处理油气工艺

50.生物滤池处理恶臭气体

51.半干半湿法脱硫工艺

52.三相多介质催化氧化废气处理技术工艺流程图

53.光强氧破坏法处理废气

54.氯乙烯废气处理工艺

55.含氟废气处理工艺

56.定型机废气二级静电处理流程

57.生物法处理有机废气

58.分子筛转轮吸脱附工艺

59.氧化镁法脱硫工艺流程图

60.烘干废气处理流程

61.不含尘的有机废气处理

62.石灰浆中和+活性炭喷入 袋式除尘器的组合工艺

63.床式RTO处理高浓度有机废气

64.催化氧化炉处理中高浓度有机废气

65.多效生物床有机废气治理技术

66.沸石转轮吸附浓缩+RTO蓄热焚烧流程

67.分子筛-RTO法 处理涂装废气

68.钙-钠双碱法脱硫工艺流程图

69.沸石转轮 蓄热式燃烧技术工艺流程

70.生物填料塔处理水溶性废气

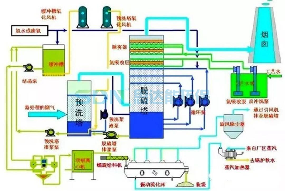
71.湿式氨法烟气脱硫工艺

72.吸附回收法 处理化纤废气

73.污泥干燥处理系统

74.石灰石-石膏法工艺流程图

75.工业废气处理除臭方法之植物喷洒液除臭法

76.塑胶废气治理工程工艺流程图

77.涂装烘干废气处理工艺

78.液体吸收塔废气处理设备工艺流程

79.臭气净化工艺流程框图

80.燃煤锅/电厂炉双碱法脱硫工艺

81.有机废气催化燃烧处理技术工艺流程图

82.生物制药行业废气治理工艺流程框图

83.沉降、冷却工艺处理生产废气

84.吸附浓缩-冷凝回收法处理中低浓度废气流程图

85.湿法脱硫工艺流程图

86.水浴清洗加活性炭吸附工艺流程图

87.吸附浓缩催化燃烧废气处理工艺

文章内容转载改编自:化工邦学堂
转载内容版权归原作者所有,若有侵权,请联系我们修改或删除。






